场景挑战
对于咱大多数跨境电商的卖家来说,想要在目前日益激烈的竞争态势中取得优势,精准的数据分析是必不可少的。但是如何做好数据分析,对于大多数人来说,却是一个不小的挑战。例如:
- 如何在1分钟内,快速发现业务的增长点?
- 如何在5分钟内,找到近期销量下降的原因?
- 如何精准优化运营策略,实现利润最大化?
- ... ...
为了帮您更快更好的解决上述等问题,在赛狐ERP中,我们为您提供了两种不同的分析策略,帮助您从不同角度快速全面洞察业务表现,助您在跨境电商的竞争海洋中乘风破浪。
赛狐数据分析解决方案
从整体逐层下钻的分析策略
从整体逐层下钻的分析策略,是大家最常见也最常用的分析策略。但为了能帮大家更好地运用这种分析策略,我们还将整体分析过程,拆分成了3个更加清晰的步骤:
- 通过全局数据快速 发现问题
- 借助多种分析工具 定位问题
- 聚合多维数据辅助 分析问题
从而帮助广大卖家朋友在分析时能够更清晰,更高效地得到分析结论。这种分析策略,非常适合管理者对整体的表现进行回顾复盘,以及运营同学做定期总结分析时使用。
|
分析策略 |
分析目的 |
具体动作 |
核心功能 |
|---|---|---|---|
|
从整体下钻至局部 的分析策略
|
发现问题 |
通过全局聚合后的数据指标,通过同环比的方式,快速判断出近期的整体表现,是否有什么问题。 |
|
|
定位问题 |
当发现可能的问题以后,并不是直接就开始寻找问题背后的原因,而是去寻找造成这个问题的“元凶”。 一般情况,我们会定位到造成这个问题的具体的“人”或“商品”。 |
||
|
分析问题 |
找到具体表现异常的人或产品后,借助所有相关联指标的变化情况,结合业务逻辑,寻找问题背后的原因,以及解决办法。 |
场景化的分析工具
第二种分析链路,是基于不同分析目的,为卖家朋友们搭建好的一个个场景化的分析工具。例如以下3种场景:
- 销量分析
- 利润分析
- 退货分析
|
分析策略 |
分析目的 |
具体动作 |
核心功能 |
|---|---|---|---|
|
场景化的 主题分析策略 |
销量分析 |
深入分析销售数据,包括销售趋势、畅销商品、季节性波动等,帮助您寻找提升销量的解决方案。
|
|
|
利润分析 |
通过利润分析,您可以了解哪些商品或品类的利润率最高,哪些可能存在成本控制的问题,从而调整定价策略,提高利润。 |
||
|
退货分析 |
支持快速锁定异常子体,及时止损;支持买家之声差评处理,助力提升产品曝光;支持下钻分析主要退货原因,降低低客单价产品的退货成本。 |
这些场景下的分析工具,是为运营同学在日常工作中,需要解决的一个个具体的问题,提供的快速高效分析工具。
使用分析举例
1.通过全局数据快速【发现问题】
我们希望大家在做日常数据分析的时候,可以在1分钟内快速发现问题。为了达到这个效果,建议大家通过【经营看板】这个模块,作为日常整体数据分析复盘的入口。主要是因为经营看板中,默认展示的是 全局汇总后的数据,我们可以在【综合指标】模块中,一目了然地看到这些核心指标的表现情况,及其趋势变化、环比、同比等数据情况。
因为产品不同生命周期中,我们需要关注的核心指标不一样。所以我们为您精心挑选了34个最常见的核心指标,支持您进行配置,方便第一时间看到。 
2.借助多种分析工具精准【定位问题】
当我们通过综合的指标,发现一些问题以后,下一步就是定位问题。定位问题并不是直接寻找问题背后的原因,而是定位产生这个问题的“元凶”。例如:当我们发现整体销量有下降的趋势时,首先做的并不是直接观察对应的广告成本、曝光等综合指标的是否发生了变化,而是应该先定位具体是谁负责的商品销量下降了?具体是哪些商品下降了?在通过具体商品的变化情况,从而最终判断原因。同时,也对比一下,当下谁负责的商品销量是上涨的?具体哪些商品是在上涨,从而对比分析背后的原因。
举个例子,假如我们在经营看板中发现目前的销量有下降的趋势,见下图: 
我们首先应该做的,应该是通过经营看板的【销量异常】模块,定位一下具体哪些商品的销量下降了,以及具体下降的程度。同时可以对比看一下,销量上升的是哪些商品。 
另外,还可以通过【业绩表现】模块,通过勾选“仅显示异常”功能,快速查看表现不好的业务员、站点、店铺、分类、品牌、标签等维度的信息。 
3.聚合多维数据辅助【分析问题】
当我们定位造成问题的核心“元凶”后,下一步就开始针对问题进行详细的分析啦。因为各位老板们都有自己对于业务的理解,每个人分析的方法论都不一样。所以在分析问题这个场景,我们也提供了3种不同的分析方式,辅助帮助大家进行决策:(1)针对部分特定场景的问题,提供高度总结后的结论分析:
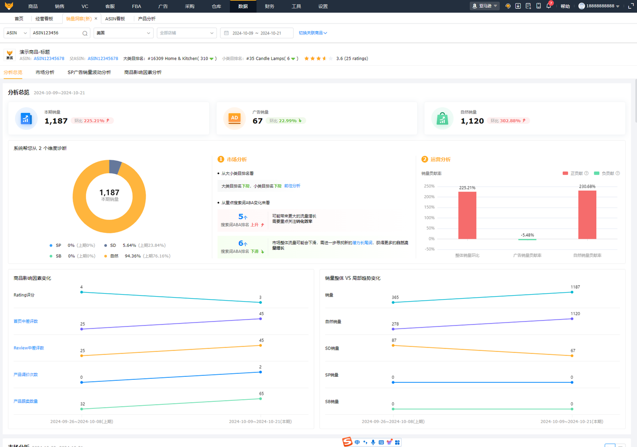
例如:上述提到的销量下降场景中,当我们发现以下商品的销量下降了,可以直接点击【销量洞察】按钮: 
然后跳转到【销量洞察】看板中,直接查看系统关于这个商品销量下降的原因分析: 
在【销量洞察】看板中,系统将是商品销量波动变化的原因,分成了3种类型:市场大盘变化、广告表现、商品本身进行综合分析。然后将统一最核心的结论,呈现在最上面,然后也支持老板们具体到每个模块查看详细具体的指标以及原因分析。
(2)通过使用场景分类的聚合指标辅助分析:除了像销量洞察这样高度总结好分析结论的看板以外,我们还提供了类似【ASIN看板】这样,在ASIN维度将所有指标拆分为:综合指标、销售分析、广告分析、利润分析、售后分析、库存分析等使用场景的分析看板。方便大家根据自己的分析需求,在对应模块进行分析。
(3)全面灵活的维度指标数据,方便自由分析
假如上述两种场景,依然不能满足大家需求的话,我们还提供了【产品分析】这样, 可以支持多种维度、多个指标、支持自定义筛选规则、支持各种指标排序的分析方式。


