一、操作说明
查看ASIN的评分汇总以及每个ASIN的评价明细,对收到的差评及时跟进和处理。
二、更新时效
更新频率:系统默认6小时/次,日本站24小时/次,初始化同步60天;
每6小时更新的review数据,取最近3个月的500个最新的review;
Review获取逻辑,爬虫抓取最近30天内有销量且商品处于在售状态的ASIN评价数据。
三、字段介绍
可查看ASIN的Rating数量、Rating数量趋势、星级、评分(数量/占比)、Review(数量/占比)、各星数的占比和数量情况

查看Rating数量趋势。

四、操作说明
1、ASIN评分汇总
1.1、添加Rating监控
可添加Rating监控来设置设定预警规则,当Rating数量达到预警规则时会进行提示。

1.2、导入订单号
点击“导入订单号”,下载模板并填写好后将模板添加进来,点击“导入”即可。

1.3、AI分析
在ASIN维度,点击操作“...”-“AI分析”可以添加ASIN到Review分析页面,进行Review分析。
每一次添加,都会重新将ASIN对应的评价内容进行AI分析,可以在【Review分析】页面查看AI分析的进度和结果。

在ASIN维度,点击“...”-“Review洞察”,可以进入到该ASIN的Review洞察页面;
因亚马逊接口限制,仅亚马逊美国、英国、法国、意大利、德国、西班牙、日本站点可以查看Review洞察。

①数据概览:主要显示该ASIN的Review总数、Rating总数、Rating好评数/率、Rating差评数/率;
可以按日,按月分析Rating数量趋势、评价数趋势;
注意:当在线产品中该ASIN不存在或已删除时,Rating和Review数量将不再更新。

②买家评论见解:取自亚马逊后台商机探测器-ASIN-买家评论见解;
可以看到ASIN好评和差评的评论主题、提及率(数)、父ASIN提及率(数)、被提及最少的子项(数)、评论摘要;点击右上角“翻译”,可以显示翻译的中文;
针对每个评论主题对星级的影响,可以切换正面/负面主题;
评论主题提及趋势可以切换主题查看趋势,统计近6个月的数据。

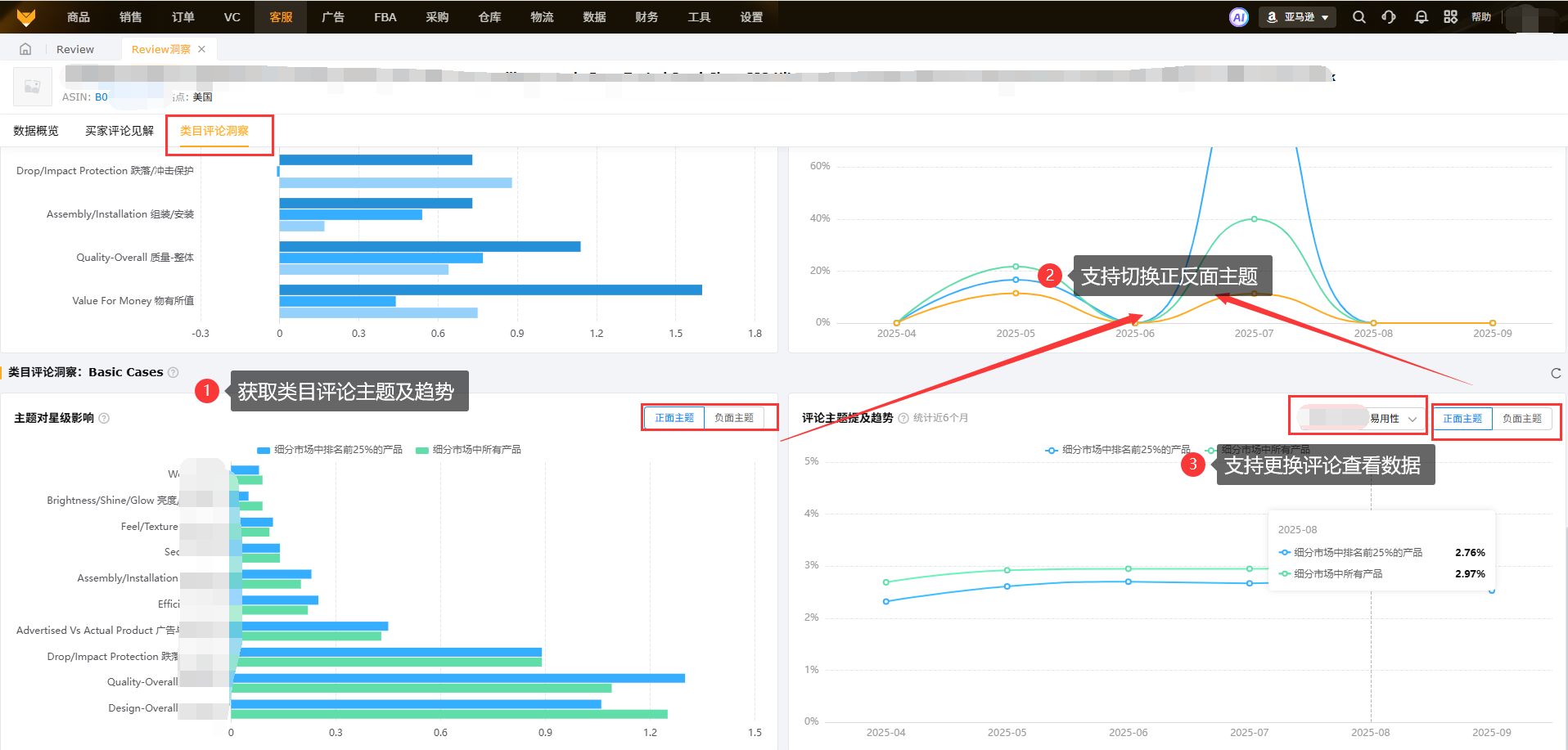
③类目评论洞察:取自亚马逊后台商机探测器-ASIN详情;
主题对星级影响和评论主题提及趋势:默认对比维度是细分类目时长中排名前25%的产品和所有产品。

2、ASIN评价明细
2.1、列表查看
(1)展示ASIN的详细评级、评价内容(可以查看图片和视频)、买家信息、评论类型(VP、VN、直评)。

(2)点击产品ASIN、评价内容、买家信息、全部评论,可跳转到亚马逊相关页面。

(3)点击同步订单号,弹窗创建任务,使用插件获取,详情见插件管理。

2.2、标记处理状态
对于差评订单,提醒卖家及时处理,标记处理状态,方便跟进。
2.3、查看订单号
展示所授权店铺下所有ASIN在亚马逊后台的review评价内容,支持订单号匹配,可以快捷定位联系买家。
订单匹配范围为最近2个月的订单。
2.4、备注
支持添加或修改备注。

2.5、导出
支持review页面下载导出数据。
五、常见问题
Q1:1~ 3星差评系统会单独提醒吗?
A1:会提醒的,在右上角小铃铛,有个消息提醒功能;
Q2:已抓取的review被亚马逊删除后,系统内是删除还是保留?
A2:系统会保留该评论。
Q3:为什么差评提醒跟买家留评时间不一致?
A3:因为买家留评,亚马逊需要审核2-3天,系统抓取是在亚马逊审核通过后,因此导致时间不一致,是正常现象。
Q4:Rating、Review以及评分的区别是什么?
A4:Rating数量=评分数量+Review数量
评分是指只打分(星级),不留评论;
Review是指留评分(星级),也留评论;
Q5:系统是怎么排除留过review差评的买家的?
A5:根据订单的买家名称与售后评价里评级为1-3星的买家名称匹配进行排除。
Q6:为什么review-评价明细里看不到订单号呢?
A6:有匹配到才会显示,没匹配到可以手动编辑订单号。没匹配到的订单号的,一般是两个月前的订单或者买家信息不一致(根据订单号里的买家昵称和留评的昵称进行匹配)。

