一、功能说明
价格利润试算是用于新品定价、在线产品调价或者数据异常时调整价格的工具,帮助运营节省时间人力。
二、数据来源及更新时效
数据来源:在试算中基本信息、收入、商品成本、税费、营销成本和其他成本字段都是自定义填入的,平台成本字段则可以来源于亚马逊计算器也可以手动录入;
更新时效:利润试算添加到列表后会立即显示试算数据;
三、图标字段说明
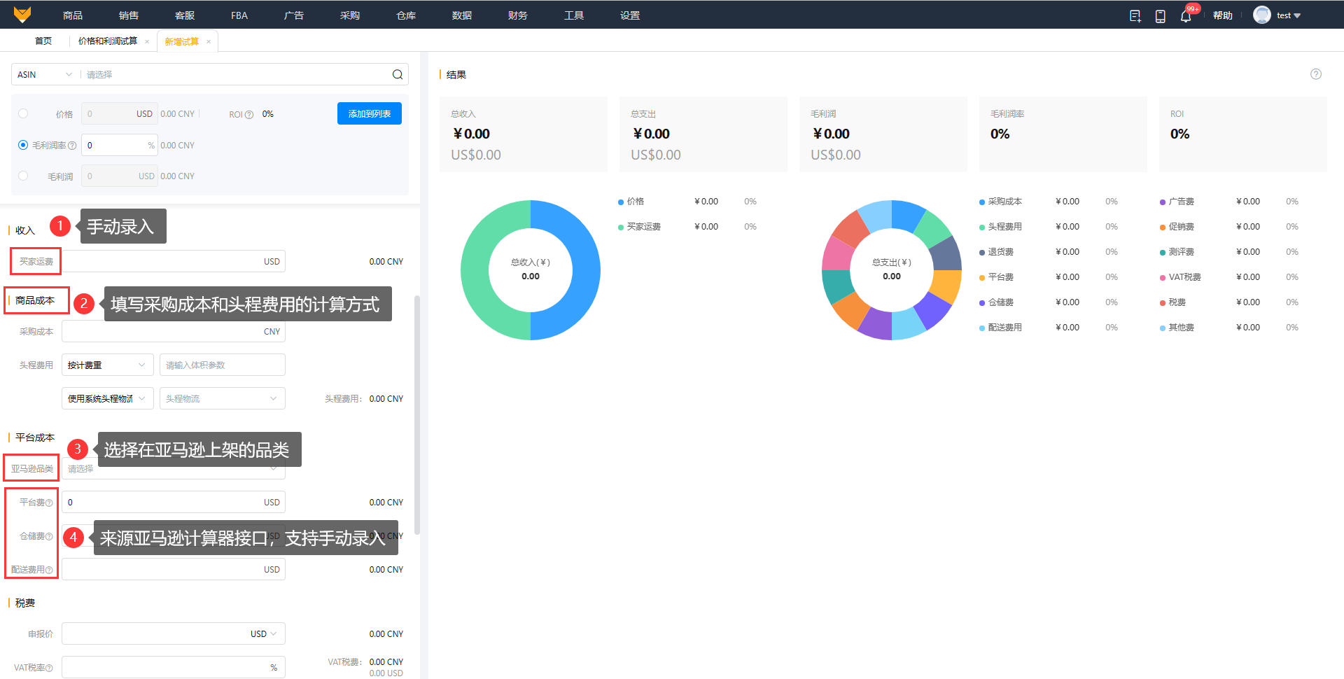
图表查看
用饼状图把试算数据汇总在一起,更加直观,可以快捷的调整商品对应的数据。
“总收入”数据为“收入构成”之和
“总支出”数据为“支出构成”之和
利润=收入-成本
利润率=(收入-成本)/收入,其中收入=价格+买家运费
ROI=毛利润/总支出
利润率和ROI公式,当分子为0时,结果为0;当分母为0时,结果为空

四、操作说明
1、入口
(1)入口1:【工具】>【价格和利润试算工具】,点击“新增试算”,可以通过调整价格或利润率来确定商品定价。


(2)入口2:【销售】>【在线产品】>【更多】>【利润试算】,可通过利润和利润率的情况去调整在线产品的售价。

(3)入口3:【数据】>【产品分析】>【操作】>【利润试算】,产品数据异常时,可通过利润试算看是否需要调整商品价格。
2、添加试算
(1)可以通过利润率反算价格,或者测算定价的利润率,二者选其一,选择试算方式后填写商品基本信息。
汇率取的是当天实时汇率,允许编辑,可根据实际情况输入对应的汇率;
商品规格取商品列表包装规格:
①如果有多行包装规格信息的话,取第—行默认行;
②若产品未配对。则商品信息包装规格为0*0*0。

(2)填写收入、商品成本、平台成本。

(3)填写税率、营销成本、其他成本。
VAT税费=价格*VAT税率/(1+VAT税费)
关税=申报价*关税税率

3、添加列表
(1)支持将试算好数据添加到列表,便于随时进行查看。

(2)已添加到列表的数据也支持进行更改。
4、模板管理
(1)当试算的基础数据比较固定时,可以创建试算模板,后续就可以选择模板快速填充试算信息。

(2)对已有的模板可以继续编辑,支持添加、保存使用模板。


