一、功能说明
竞品监控是用于监控竞品ASIN在亚马逊上的订单量、价格、BSR排名、星级评分、评论、评分数等数据,方便用户及时追踪、分析竞品的操作,调整自身的运营策略。
二、数据来源及更新时效
数据来源:添加竞品监控,由服务器抓取;
更新时效:数据每天更新1次;
三、页面查看
1、列表查看
可以查看竞品近30天订单量、订单量趋势、ASIN的价格、优惠价、BSR排名、星级评分、评分数等主要数据情况。

2、详情查看
点击“分析”图标,或者点击“...”选择【详情】,能够通过图形具象化查看竞品的价格趋势、BSR排名变动、评分趋势、评论分析以及变动监控的前后变化情况。
(1)价格趋势:用8条曲线展示ASIN的Amazon价格、New offer价格、Listing Price、Buybox价格、优惠价、会员折扣价、”订购省“价格、积分赠送比例、Lightning Deal、Best Deal的变动趋势。
Amazon价格=亚马逊自营售价
New offer价格=(New)状态商品中的最低价格
Listing Price=前台显示的划线价 Listing Price
Buybox价格=购物车价格
优惠价= 卖家在后台设置的促销价格(Sale Price)
会员折扣价=亚马逊前台展示的Prime会员专享价
”订购省“价格=亚马逊平台为卖家设计的一种促销工具,允许卖家为自己店铺内的商品设置“订购省“优惠
积分赠送比例=亚马逊日本站推出的促销活动,符合日本消费者的消费习惯,购买商品时赠送对应比例的积分,积分可在后续购物中作为抵扣,是一种全新的提高曝光的活动形式
Lightning Deal=LD活动的秒杀价格
Best Deal=BD活动的促销价格

(2)展示竞品订单量趋势,查看变动情况。

(3)展示竞品BSR排名趋势,查看变动情况。

(4)展示竞品星级评分趋势和新增评分数。

(5)评论分析显示近半年的数据,获取频率:一周一次,点击右上角“刷新“按钮,主动获取最新数据;
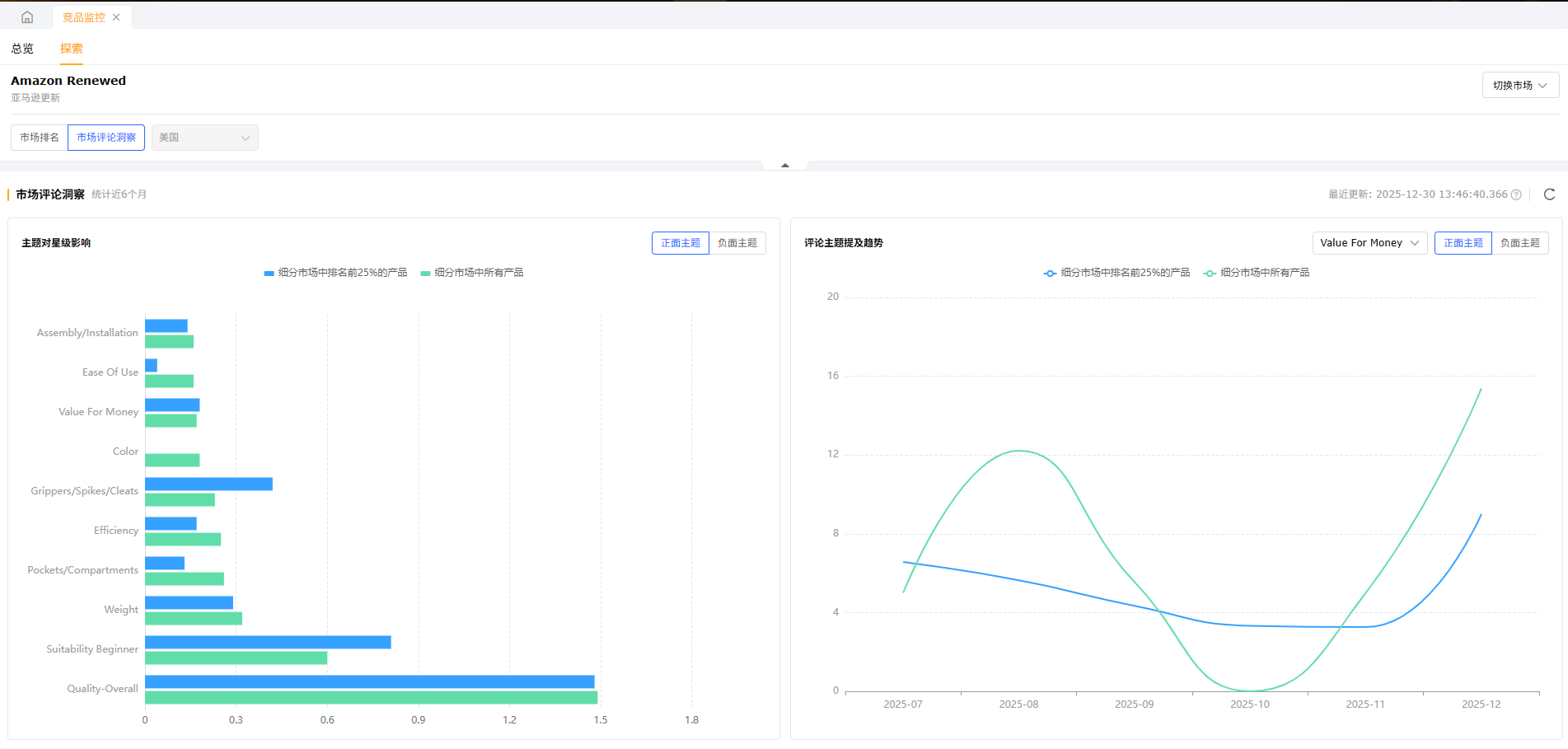
展示ASIN、父ASIN、类目三个维度对星级的影响,通过点击三个维度的上标,可展示/隐藏对应柱状图;
以月为单位,展示近半年来各评论主题提及率情况,页面默认展示返回的第一个评论主题的趋势,可通过右上角选择其他主题查看趋势;
仅对美国、英国、法国、意大利、德国、西班牙、日本生效,其他站点的ASIN暂时无法分析。



(6)变动监控可以监控竞品标题、五点、主图和价格的变更前后情况。

3、探索页查看
(1)来到“探索”页,可手动选择需要分析的市场,系统展示出该市场下的前100畅销产品,也可在左上角从“市场排名”切换至“市场评论洞察”查看该市场下用户的反馈。(目前仅支持美国站)
(2)市场评论洞察可查看该市场下用户的真实反馈,查看各种高频正负面反馈对星级的影响,为自身产品后续的运营动作提供参考。

四、操作说明
1、添加监控
(1)添加监控--手动模式
点击【添加监控】,选择站点、监控人和想要监控的ASIN即可,最多支持添加50个竞品ASIN,系统会显示剩余可监控ASIN数量。
注:添加多个ASIN需要用逗号隔开或者换行;只支持添加ASIN(不支持父ASIN)。

(2)添加监控--智能推荐
当勾选智能推荐模式时,首先选择自己的产品,系统会根据选择产品的市场情况,自动挖掘潜在的至多10个竞品,也可在右上角推荐规则处设置挖掘的范围,使得挖掘的竞品更加符合使用者要求。(目前仅支持美国站)

2、监控对比
(1)添加对比
可以在添加监控时就添加对比,也可以单独添加对比,或批量添加对比。
点击【添加对比】,选择店铺,输入店铺的ASIN,即将要和竞品对比数据的ASIN。

(2)对比视图
点击切换到“对比视图”页面,每组第一个产品即自己的产品,便于跟竞品对比近30天订单量、订单量趋势、价格、优惠价、类目排名、评分数、星级评分等数据;此页面也支持添加对比。

3、列表操作
支持对添加的竞品监控批量添加对比、设置监控人、添加/取消关注、添加/移除标签;
支持单个启用、暂停监控,支持批量勾选产品进行暂停、启用、 移除监控,支持按监控状态进行筛选。


五、常见问题
Q1:竞品监控竞品视图下添加对比的产品添加错了,怎么更换呢?再点添加对比的时候提示“所选择竞品都已添加对比产品”
A1:需要在对比视图下,点击删除,删除竞品后再回到竞品视图下就可以进行重新添加对比产品了。
Q2:监控的竞品ASIN价格变化了赛狐会有提醒吗?
A2:在竞品监控里添加监控后,可以在消息提醒里开启竞品监控变动提醒,监控的ASIN价格变化了会进行消息提醒的。
Q3:为什么智能推荐模式下,只能选自己美国店铺的产品?
A3:目前智能推荐只做了美国站点,故仅能对美国市场的产品进行竞品挖掘,后续会根据大家的反馈拓展其他热门站点。

